Fleet Management System (FMS)
.avif)
.avif)
Overview
The Mobileye Fleet Management System (FMS) is an advanced solution designed to enhance fleet safety, efficiency, and operational visibility.
As part of the design team, my role was to create a seamless user experience that provides fleet managers with actionable insights and real-time monitoring capabilities.
.avif)
Problem Users
Fleet managers face significant challenges in monitoring vehicle performance, ensuring driver safety, and optimizing operational efficiency. Many existing solutions provide fragmented data that require manual analysis, leading to inefficiencies and missed opportunities for improvement. The goal of the FMS system was to offer a unified platform that aggregates vehicle and driver data into an intuitive, user-friendly interface.



Solution
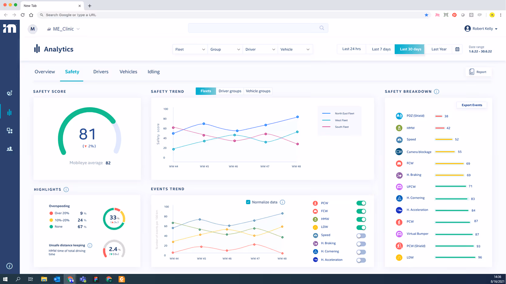
Real-time Monitoring
Provide fleet managers with a live overview of vehicle status and driver behavior.
Safety Insights
Offer detailed reports on safety events, such as sudden braking, lane departures, and collision warnings.
Operational Efficiency
Enable managers to analyze driving patterns, optimize fuel consumption, and reduce downtime.
User-Friendly Interface
Ensure that the platform is accessible, with a clear and intuitive design for users of varying technical backgrounds.
Design Process
Research & User Analysis
To develop an effective solution, extensive research was conducted:
Real-time Monitoring
Provide fleet managers with a live overview of vehicle status and driver behavior.
Competitive Analysis
Analyzed existing fleet management solutions to identify gaps and opportunities.
Data Integration Studies
Worked closely with the development team to understand how vehicle telematics and Mobileye’s safety systems could be effectively visualized.
User Personas

John
Goals:
Optimize fleet efficiency, reduce accidents, monitor driver behavior, and lower maintenance costs.
Pain Points:
Data overload, difficulty identifying critical issues, driver compliance challenges.

Sarah
Goals:
Optimize fleet efficiency, reduce accidents, monitor driver behavior, and lower maintenance costs.
Pain Points:
Data overload, difficulty identifying critical issues, driver compliance challenges.
Journey Stages & Experience
Awareness
The user learns about FMS through Mobileye’s marketing efforts, industry events, or referrals. However, there is uncertainty about whether the system integrates with existing fleet tools. A solution could be providing clearer integration guides and ROI case studies.
Onboarding
The user registers for the system, sets up fleet details, and configures alerts. The onboarding process can be complex, with unclear initial steps. A guided onboarding experience with AI-driven setup recommendations could improve the process.
Daily Usage
The fleet manager monitors dashboards, tracks driver safety scores, and receives real-time alerts. A major challenge is data overload and difficulty in prioritizing critical alerts. Customizable dashboards and smart filtering options can help improve usability.
Issue Handling
When alerts arise, the user investigates issues, contacts drivers, and takes corrective actions. Delayed driver responses and uncertainty about the appropriate corrective measures can be frustrating. Implementing automated driver notifications and recommended action plans could resolve these issues.
Optimization
The user reviews reports, identifies trends, and adjusts fleet policies. However, tracking the long-term impact of interventions can be difficult. Predictive analytics and automated policy recommendations would provide better insights.
Retention & Growth
The fleet manager evaluates system effectiveness and considers expanding usage. A challenge here is justifying ROI to upper management. Clearer reporting on cost savings and safety improvements would help secure ongoing investment.
Wireframes & Prototyping
Created low-fidelity wireframes to map out core user flows.
Developed interactive prototypes for early usability testing.


Design system
Implementing the Design System facilitated the creation of an intuitive, consistent, and user-friendly interface, leading to an enhanced user experience and a more efficient development process.



Lessons Learned
User-Centered Design is Key
Iterative testing with real users was crucial in refining the UX.
Data Visualization Matters
Presenting complex telematics data in a digestible format significantly improved usability.
Cross-Team Collaboration is Essential
Close cooperation with developers, data scientists, and end-users led to a more effective product.

Final Design
Designing the FMS platform for Mobileye was a rewarding challenge that reinforced the importance of data-driven UX design. By focusing on usability, real-time insights, and operational efficiency, we were able to create a system that truly enhances fleet management capabilities. This case study showcases my ability to design complex digital products that merge safety, efficiency, and user-friendly design into a cohesive solution.
.avif)
.avif)
.avif)
.avif)
.avif)